Build precise queries to find exactly what you need
Press ESC to close
Nagios World Conference 2026: Sept. 14-17 in St. Paul, MN | Learn More
Your review has been submitted and is pending approval.
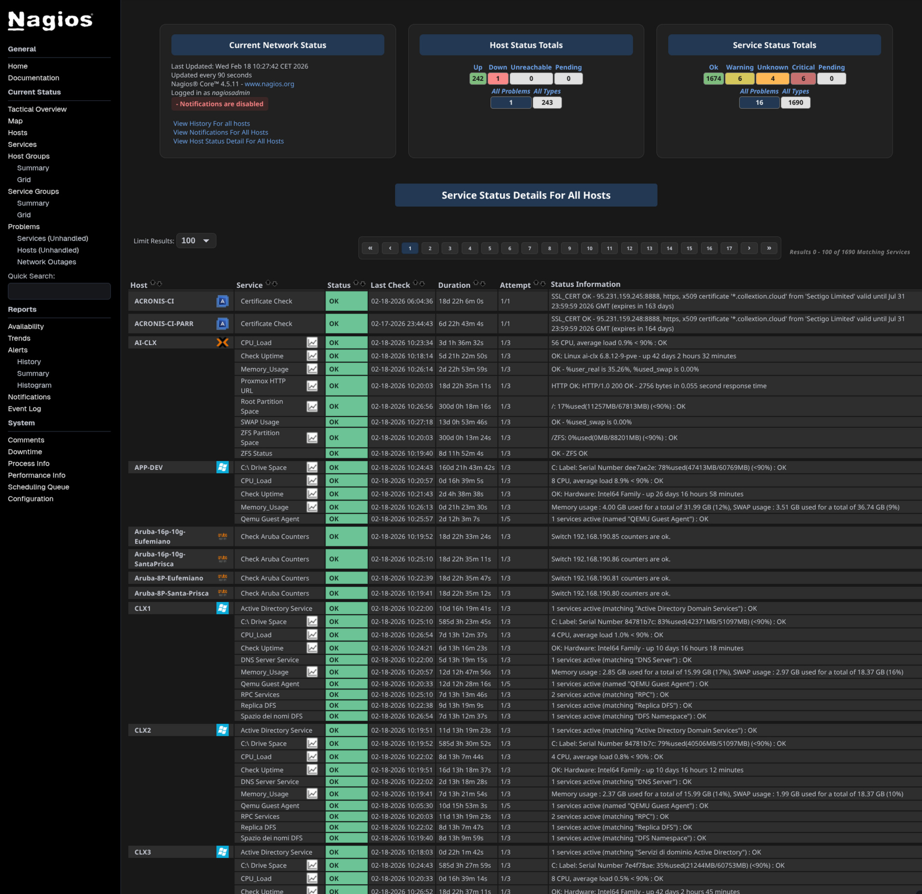
A minimal, CSS-only modernization of the Nagios Core web interface. No JavaScript, No themes engine, No layout changes. Just cleaner colors, modern fonts and better readability — while keeping the original Nagios look & feel.
Current Version
0.1.0
Last Release Date
2026-02-18
Owner
smolinux
Website
https://github.com/smolisso/nagios-modern-ui
Download URL
https://github.com/smolisso/nagios-modern-ui/archive/refs/tags/v0.1.0.zip
License
MIT
Compatible With
✨ Features Modern neutral dark background Softer, more readable OK / WARNING / CRITICAL colors Improved contrast for status counters System UI font stack (Segoe UI / Roboto / Ubuntu / San Francisco) Host names emphasized, services unchanged Cleaner status summary layout Better readability for Unhandled / Problem indicators Fully dark-mode optimized Consistent styling across:
avail.cgi status.cgi extinfo.cgi cmd.cgi tac.cgi summary.cgi and all standard Nagios Core pages 🎨 New Icon Set In addition to the CSS modernization, this project introduces a new modern SVG icon set.
Redesigned icons include:
💬 Comments ⚙ Actions 📊 Status (alternative icon) 🔁 Flapping Design Goals Flat, minimal SVG style Crisp rendering at 16–20px Consistent stroke weight Dark-mode friendly contrast Lightweight and scalable Icons replace the original bitmap-style images while preserving:
Original behavior Original layout Original functionality No backend modifications required.
🛠 Installation Replace the following files in your Nagios Core installation:
[nagios_root_path]/share/stylesheets/avail.css [nagios_root_path]/share/stylesheets/cmd.css [nagios_root_path]/share/stylesheets/config.css [nagios_root_path]/share/stylesheets/extinfo.css [nagios_root_path]/share/stylesheets/histogram.css [nagios_root_path]/share/stylesheets/history.css [nagios_root_path]/share/stylesheets/notifications.css [nagios_root_path]/share/stylesheets/outages.css [nagios_root_path]/share/stylesheets/showlog.css [nagios_root_path]/share/stylesheets/status.css [nagios_root_path]/share/stylesheets/summary.css [nagios_root_path]/share/stylesheets/tac.css [nagios_root_path]/share/stylesheets/trends.css For the new icons, replace:
[nagios_root_path]/share/images/comments.svg [nagios_root_path]/share/images/action.svg [nagios_root_path]/share/images/status2.svg [nagios_root_path]/share/images/flapping.svg Restart is not required. Just hard-refresh your browser (Ctrl+F5).
You must be logged in to submit a review.
To:
From: